Process Mining – Technologie und Markt
Zu den größten Herausforderungen moderner Organisationen zählt die digitale Transformation, die mit dem zunehmenden Einsatz neuer Technologien zur Prozessunterstützung und -automatisierung einhergeht.1 Die Digitalisierung von komplexen Geschäftsprozessen erfordert vor allem ein hohes Maß an Prozesstransparenz.2
Process Mining ist eine Technologie und Disziplin der Datenanalyse, deren Einsatz genau dieses Maß an Prozesstransparenz schaffen soll.
Dazu werden die digitalen Prozessfußspuren (Transaktions- beziehungsweise Ereignisprotokolldaten), die in den zugrunde liegenden Anwendungssystemen gespeichert sind, extrahiert, aufbereitet und visualisiert. Mithilfe von Process-Mining-Algorithmen entsteht so ein datenbasiertes Navigationssystem durch die gelebten Ist-Geschäftsprozesse und somit eine fundierte Grundlage zu deren Analyse, Optimierung und Monitoring.
So bietet Process Mining einige wesentliche Mehrwerte gegenüber klassischen Prozessaufnahmen:
Volle Transparenz: Auf Basis von Systemdaten zeigt Process Mining die realen Abläufe von Geschäftsprozessen ohne subjektive Verzerrungen, die mit einer interviewbasierten Prozessaufnahme einhergehen können.
Zeitraumbetrachtung: Anstelle einer Zeitpunktbetrachtung können Prozessdaten live und/oder entlang mehrerer Geschäftsjahre analysiert und dadurch Veränderungen sichtbar gemacht werden.
Datenbasierte Identifikation von Ineffizienzen: Das Erkennen von Prozessverzögerungen und deren Ursachen sowie Vergleiche zwischen verschiedenen Regionen, Filialen etc. ermöglicht Prozessverbesserungen auf Basis von quantifizierbaren Fakten anstelle von Vermutungen.
Compliance-Sicherheit: Eine frühzeitige Identifikation bei Abweichungen von Vorschriften oder definierten Sollprozessen ermöglicht rechtzeitiges Gegensteuern.
Dank der Vorteile der neu gewonnenen Geschäftsprozesstransparenz konnte die Technologie in den letzten Jahren deutlich aus der Nische herauswachsen. Das zeigt auch ein Blick auf den Process-Mining-Markt: Das Softwareunternehmen Celonis, Marktführer für Process-Mining-Lösungen aus München, ist mit einer Bewertung von 13 Milliarden US-Dollar das wertvollste Start-up Deutschlands.
Neben Celonis spielen dabei auch weitere Anbieter von Process Mining Lösungen, wie SAP Signavio oder MEHRWERK Process Mining eine bedeutende Rolle. Gemäß einer aktuellen Gartner-Studie wuchs der weltweite Umsatz mit Process-Mining-Software im Jahr 2023 um 40 Prozent und soll 2025 voraussichtlich auf 1,5 Milliarden Dollar ansteigen.3
Process Mining im Bankenumfeld und OCPM
Entlang der klassischen Prozesse im Bankenumfeld kann Process Mining für eine Vielzahl von Anwendungsfällen in verschiedenen Bereichen eingesetzt werden und Mehrwehrte schaffen. So nutzt die Deutsche Bank Process Mining etwa, um die Effizienz von 40 ausgewählten Prozessen zu optimieren, und konnte entlang ihres Know-your-Customer(KYC)-Prozesses Verbesserungen der Kosteneffizienz von mehr als 60 Millionen USD verzeichnen.4

Abbildung 1: Beispielhafte mögliche Anwendungsfälle von Process Mining im Bankenumfeld(5)
Bis vor Kurzem lag der Fokus beim Schaffen von Transparenz vor allem auf der isolierten Betrachtung einzelner Geschäftsprozesse mit konkreten Betrachtungsobjekten, wie einem KYC-Prozess im Bankenumfeld (Betrachtungsobjekt: Neukundenantrag) oder einem Einkaufsprozess im Industrieumfeld (Betrachtungsobjekt: Bestellposition).
Durch die jüngste Etablierung des Object-Centric-Process-Mining-Ansatzes ist heute allerdings auch eine verzahnte Darstellung verschiedener Unternehmensprozesse möglich, die aus den bestehenden Einzelprozesstransparenzen eine integrierte Unternehmens- oder Unternehmensbereichstransparenz schafft.
Vorgehensmodell zur Einführung von Process Mining
Phase 1: Datenanbindung und Aufbau des Datenmodells
Die erste Phase einer Process-Mining-Einführung beginnt mit der Anbindung an die relevanten IT- Systeme. Dies kann entweder durch eine einmalige Datenextraktion oder eine Direktanbindung geschehen. Letztere ermöglicht eine regelmäßige Aktualisierung der Datengrundlage in variierenden Intervallen (zum Beispiel stündlich oder wöchentlich).
Um ein umfassendes Bild der Prozessabläufe zu erhalten, sind die vollständige Identifikation und Einbindung aller relevanten Datenquellen entscheidend. Dies erfordert insbesondere in komplexen Systemlandschaften ausreichendes technisches Systemwissen, weshalb in dieser Phase eine enge Zusammenarbeit zwischen den Process-Mining-Experten des Dienstleisters und den IT- und Prozessexperten des Kunden notwendig ist.
Der nächste technische Schritt ist die Erstellung eines Datenmodells. Hierbei wird ein sogenanntes „Process Mining Event Log“ aufgebaut. Dieses Event Log ist eine strukturierte, tabellarische Darstellung der Prozessereignisse und enthält mindestens die folgenden drei Schlüsselinformationen:
- ID (zur Unterscheidung einzelner Prozessdurchläufe),
- Aktivität (Bezeichnung des ausgeführten Prozessschrittes) und
- Zeitstempel (Zeitpunkt der Ausführung).
Diese „digitalen Fußabdrücke“ der Geschäftsprozesse bilden die Basis für alle folgenden Prozessanalysen und ermöglichen die lückenlose Nachverfolgung der Prozessschritte. Um die Daten in die Process-Mining-Software zu integrieren, müssen sie standardisiert und in einem einheitlichen Format vorliegen. Häufig ist hierfür eine Transformation der heterogenen Roh- daten entlang einer ETL-Strecke (Extract, Transform, Load) erforderlich.
Phase 2: Datenbasierte Prozessanalyse
In der zweiten Phase wird der tatsächliche Ablauf der Prozesse auf Grundlage der transformierten Daten innerhalb der Process-Mining-Lösung dargestellt. Die Analyse ist vollständig datengetrieben und zeigt alle realen Prozesspfade auf, unabhängig davon, wie der Prozess in theoretischen Sollmodellen definiert ist.
Durch die dadurch geschaffene Prozesstransparenz entstehen die bereits beschriebenen Process-Mining-Vorteile: Alle durchgeführten Varianten des Prozesses werden visualisiert, kundenindividuelle KPIs ausgewertet, Engpässe und Abweichungen identifiziert. Dabei können zudem sämtliche systemisch abgebildeten Fallattribute, wie beispielsweise Daten zu Kunden, Dokumenten, Bankfilialen etc., als Basis für Vergleichs- oder Ursachenanalysen genutzt werden.
Ein weiterer wesentlicher Vorteil besteht darin, dass die Prozessanalyse jederzeit „auf Knopfdruck“ aktualisiert werden kann. In vielen Unternehmen ändern sich die Prozesse im Laufe der Jahre dynamisch, daher ist es wichtig, aktuelle Einblicke zu haben und Änderungen in den zugrunde liegenden Prozessen oder Systemen gegenüberstellen zu können. Im Fall einer Liveanbindung an die IT-Systeme können Prozesse sogar in Echtzeit analysiert werden.
Phase 3: Prozessoptimierung und Messung des Verbesserungserfolgs
Die dritte Phase konzentriert sich schließlich auf die Optimierung der Geschäftsprozesse. Auf Grundlage der Analyseergebnisse werden spezifische Handlungsempfehlungen definiert, die auf die Beseitigung von Engpässen, Verzögerungen oder ineffizienten Abläufen abzielen.
Durch Process Mining lässt sich der Erfolg der implementierten Maßnahmen kontinuierlich messen. Die Wirkung der Verbesserungen kann überprüft und notwendige Anpassungen oder Korrekturmaßnahmen können frühzeitig eingeleitet werden. Diese fortlaufende Überwachung stellt sicher, dass Verbesserungen nachhaltig sind und potenzielle neue Herausforderungen rechtzeitig erkannt werden.
Im Folgenden veranschaulichen wir die dargelegten theoretischen Process-Mining-Grundlagen anhand eines unserer Kundenprojekte.
Blitzlichter aus der Praxis
Vorprojekt mit Case Centric Process Mining
Ein Kunde aus dem Finanzdienstleistungssektor sah sich vor der Herausforderung, dass im Onboarding-Prozess weder eine ausreichende Transparenz hinsichtlich der Prozessqualität noch der Regelkonformität gegeben war. Zu- dem bestand die Vermutung, dass im Prozessablauf signifikantes Optimierungspotenzial besteht. Zielsetzung des Projekts war es daher, sowohl Transparenz über den Onboarding-Prozess zu schaffen als auch gezielt Optimierungspotenziale aufzudecken, insbesondere zu den Ursachen für Prozessabbrüche.
Um eine strukturierte Analyse zu gewährleisten, haben wir zum Projektstart gemeinsam mit dem Kun- den spezifische Forschungsfragen definiert. Dies ermöglichte es, die anschließende Exploration gezielt auszurichten und den Fokus auf diejenigen Themen zu legen, die aus Sicht des Fachbereichs den größten Mehrwert versprachen. In diesem Fall wurden drei zentrale Forschungsgebiete identifiziert:

Abbildung 2: Identifizierte Forschungsgebiete des Kundenprojekts
Da dem Kunden neben der Prozessanalyse durch Process Mining auch die fachliche Prüfung der regulatorischen Anforderungen wichtig war, arbeiteten wir von Beginn an eng mit den KYC-Experten unseres Tochterunternehmens msg Rethink Compliance zusammen.
Um schnell erste Erkenntnisse zu gewinnen, entschieden wir uns in diesem Proof of Value (PoV) für eine einmalige Datenextraktion und den Datenupload über CSV-Dateien. Gemeinsam mit den technischen Experten des Kunden bereiteten wir die Rohdaten in vier Tabellen auf – einen gemeinsamen Event Log und drei miteinander verbundene Falldaten-Tabellen – und luden diese in die Data Integration von Celonis hoch. Diese Vorgehensweise ermöglichte eine hohe Flexibilität in der Datenaufbereitung. In einigen Fällen waren zusätzliche Transformationen mittels Python erforderlich, um komplexe Datenanforderungen abzubilden und den SQL-Transformationsaufwand im Backend des Process-Mining-Systems zu minimieren.
Nach dem initialen Set-up erfolgte die Validierung des erzeugten Datenmodells gemeinsam mit dem Kunden. Dieser Schritt hat sich als äußerst wertvoll erwiesen, da den Prozessverantwortlichen in der Regel bereits nach kurzer Zeit klar ist, ob der abgebildete Prozess korrekt dargestellt wird oder ob weitere Anpassungen an Transformationslogiken der Aktivitäten oder Falldaten (zum Beispiel technische Events oder Aggregationswerte) erforderlich sind.
Neben der Erstellung von Management- und Analyse-Dashboards zur Beantwortung der Forschungsfragen konnten wir zudem ein an den relevanten Events orientiertes BPMN-Prozessmodell des Onboarding-Prozesses entwickeln. Dieses Modell nutzten wir anschließend im Celonis-Conformance-Check, um Abweichungen vom regulatorisch konformen Prozesspfad aufzudecken.
In der abschließenden Managementpräsentation konnten wir einen vom Kunden bestätigten Return on Investment (ROI) von über 800 Prozent aufzeigen, der aus den aufgedeckten Schwachstellen, wie den Ursachen für einen verfrühten Prozessabbruch oder für die ausbleibende Plattformnutzung, resultiert.
Nächste Schritte mit Object- Centric Process Mining (OCPM)
Eine wesentliche Erkenntnis der fallzentrierten Vorstudie war, dass eine Weiterentwicklung des Projekts durch die Einführung von Object-Centric Process Mining (OCPM) sinnvoll ist – insbesondere im Hinblick auf die bevorstehende Migration des KYC-Systems.
Die OCPM-Methodik, die erst kürzlich auf der jährlichen Process-Mining-Konferenz von Celonis vorgestellt wurde, ermöglicht eine wesentlich flexiblere Darstellung von Prozessen, insbesondere bei parallel ablaufenden (Sub-)Prozessen und deren Interaktionen.
Im Gegensatz zur klassischen fallzentrierten Methode müssen bei OCPM individuelle Objekte, Events und die Beziehungen zwischen ihnen definiert werden. In Zusammenarbeit mit einem Feature-Team des Lizenzgebers Celonis haben wir uns auf ein Datenmodell fokussiert, bei dem der Kunde als zentrales Objekt definiert ist.
Alle weiteren Objekte, wie Support-Tickets, PEP-Sanction-Checks oder Schufa-Prüfungen, sind mit dem Kundenobjekt verknüpft und „interagieren“ mit dessen Prozess. So werden alle Ereignisse dargestellt, die direkten Einfluss auf den Kunden haben, sowie optional diejenigen, die sich indirekt darauf auswirken (beispielsweise manuelle Tätigkeiten beim Identitätscheck).
Da die Migration des Customer-Onboarding-Systems zeitnah geplant war, entschieden wir uns für ein phasenbasiertes Vorgehen: Die erste Phase umfasste die Anbindung der Altdaten aus der fallzentrierten Sicht sowie aller äquivalenten Komponenten des neuen Systems, um das Migrationsgeschehen und dessen Auswirkungen direkt nachvollziehen zu können.
In der zweiten Phase erweiterten wir das Datenmodell um Kundeninteraktionen nach dem Onboarding sowie eine Erweiterung des KYC-Modells. Die nächste avisierte Phase wird sich auf die Anbindung und Analyse der Zahlungsströme fokussieren. Die Wahl des Kunden als zentrales Objekt der OCPM-Analyse erleichtert eine solche inkrementelle Herangehensweise.
Die finale Ausprägung dieses Modells könnte in einem digitalen Zwilling aller relevanten Geschäftsprozesse des Unternehmens bestehen.
Neben den schwer messbaren Mehrwerten, wie gesteigerter Transparenz und erhöhter Management-Attention, konnten wir bis zum jetzigen Zeitpunkt rund 600 k erhöhten Gewinn durch Erhöhung der „fully verified Rate“ innerhalb von einem Jahr nach Projektstart erzielen. Dies entspricht einem bisherigen ROI von rund 250 Prozent.
Weitere aktuelle Process-Mining-Projekte und msg Banking App
Neben diesem OCPM-Projekt pilotieren wir aktuell die Process-Mining-Komponente von SAP Signavio im Refinanzierungsreporting-Prozess einer großen deutschen Bank. Diese Implementierung folgt einer klassischen fallzentrierten Vorgehensweise. Ziel ist es unter anderem, die Durchlaufzeiten innerhalb des Prozesses und die Volumina von Prozessabbrüchen zu analysieren. Darüber hinaus wird ein Business Case für die fortlaufende operative und analytische Anwendung von Process Mining auf den Refinanzierungsreporting-Prozess und weitere Prozesse der Bank erarbeitet.
Ein weiteres Highlight in diesem Jahr war die erfolgreiche Entwicklung einer der ersten Celonis Platform Apps durch die msg-Tochter m3 management consulting im Order-to-Activation-Prozess eines Telekommunikationsanbieters. Diese Applikation ist eine der weltweit ersten OCPM-basierten Anwendungen und wurde in enger Zusammenarbeit mit Celonis entwickelt.

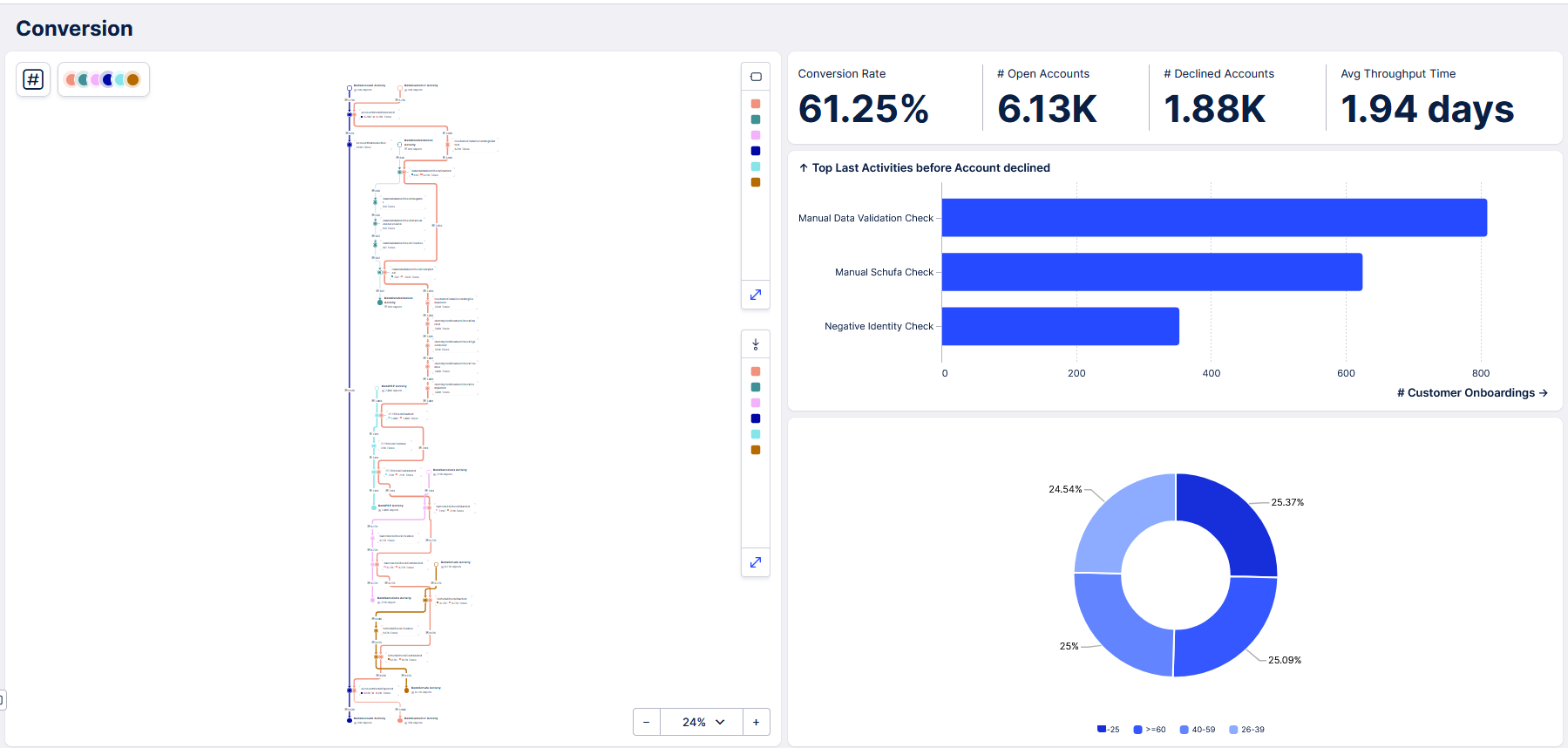
Abbildung 3: Screenshot des Conversion-Dashboards der msg Banking App
Diesen OCPM-Ansatz haben wir uns auch im Process-Mining-Team von msg for banking zunutze gemacht: Aktuell entwickeln wir eine ganzheitliche Process-Mining-Lösung für den Bereich Customer Experience im Bankensektor. In dieser Banking App können Fragen über verschiedene Subprozesse des Banking-Customer-Experience-Bereichs hinweg, wie KYC, Customer Onboarding, oder der ersten Kreditbeantragung beantwortet werden.
